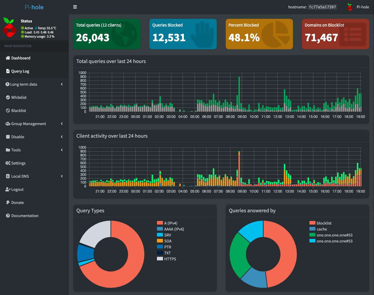
How I Beat My ISPThat title isn't clickbait! It may have been a fluke by my ISP that may be corrected in the future, but for now I am David and I just bested Goliath.Pihole DNS Raspberry Pi
IoT HomeSmart home solution with motion-detection security camera, cloud connectivity, and hub capable of real-time inferencing.Docker Python C++ OpenCV Tensorflow
Elastic Visitor AnalyticsWebsite visitor access log analytics through CloudFront using Amazon Elastic MapReduce.AWS MapReduce Java EMR Hadoop